柴油發電機專業知識:配氣機構及齒輪系你知多少?
柴油發電機組基本結構之配氣機構及齒輪系,想必很多單位的采購人員對這個發電機的深層次內容并不是特別清楚和了解吧~今天發電機知識課堂為大家分享關于配氣機構與齒輪系的相關知識。
氣門機構由氣門組和氣門傳動組構成《氣門組包括氣門、氣門彈簧、氣門鎖夾、氣門油封、氣門導管、氣門彈簧上座、旋轉墊片;氣門傳動組包括凸輪軸、挺柱、氣門推桿部件、搖臂軸支座、氣門搖臂組件、凸輪軸正時齒輪、氣門橋等零件。氣門機構潤滑是從氣缸體、氣缸蓋的油孔引油到搖臂軸支座,再到搖臂軸孔上,部分潤滑油噴向氣門橋和推桿窩,流向挺柱,再回到油底殼。
1 一氣缸蓋加工組件(氣缸蓋、進氣門座、排氣門座、氣門導管、碗形塞片)
2—排氣門3—旋轉墊片4-氣門油封5-排氣門彈簧6-排氣門彈簧座7—進氣門彈簧8—氣門彈簧上座9--氣門鎖夾10--進氣門
凸輪軸為全支承上植式結構,左右兩列凸輪軸三缸一段,中間用螺栓連接,小心的將凸軸輪裝入機子體中,注意不要讓軸勁,凸輪與珎套表面碰傷,裝上隔圈,凸軸輪止推片、凸軸輪正時齒輪、墊圈,上緊鎖緊螺栓,擰緊力矩90-110(n.m)凸軸輪應轉動自如。凸軸輪正時齒輪通過一個定位銷來定位,并用是個M8螺栓緊固與凸輪軸端面上。凸輪軸的轉向間隙止推片來控制,其值為0.10-0.25mm.
拆裝氣門彈簧時要使用專用的氣門彈簧拆裝工具。
為保證使用性能,氣門導管壓入氣缸蓋后,其上端面到旋轉堡片高度要求22士0.2nim;119°錐角的進氣門座圈與120°錐角的進氣門相配合,90°錐角的排氣門座圈與90°角的排氣門相配合具有很好的密封與使用性能。氣門裝入氣缸蓋后,氣門與氣門座須進行研磨。
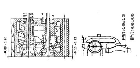
氣門下沉量應嚴格控制:進氣門下沉量為-0.09-0.26mm,排氣門下沉量為-0.13-0.22mm。如圖3.15所不。

為保證柴油發電機的正常工作狀態,用戶應按要求定期、檢查調整氣門間隙。進氣門間隙過大氣門開啟不足而降低充氣效率,影響功率;而過小會影響氣門密封或使氣門與活塞頂相碰。在冷態時,進氣門的間隙為0.6±0.05mm。排氣門的間隙為0.65土0.05mm。
齒輪系采用齒輪室前置結構,齒輪設計應用了專利技術點合齒輪,能減小接觸應力,有效提高接觸疲勞強度,達到有效降音降噪的目的。大齒輪由一大一小兩個齒輪組合在一起的組件。大小齒輪通過配合壓裝在一起,機油泵齒輪及輸油泵齒輪不需要正時標記。
其它齒輪均為斜齒輪,并且有正時記號,通過大惰齒輪上的圓形孔可看得到小惰齒輪上的正時記號,裝配時須對準裝配記號,以免影響使用性能甚至出現打壞零件的故障。

通過大惰齒輪上的圓形孔還可檢測小惰齒輪與其它齒輪的的合間隙,所有齒輪齒側間隙耍求為0.07-0.35mm。
柴油發電機廠家-廣西頂博電力設備制造有限公司與玉柴,上柴,濟柴,里卡多,帕金斯,沃爾沃等多家知名柴油發電機品牌強強聯合,為客戶提供多功率范圍的發電機組(柴油發功率月20-3000kw),豐富的機組型號款式,高配置耗油量低的發電機組,而且頂博電力發電機產品已經通過ISO9001-2015質量體系認證,ISO14001:2015環境管理體系認證,GB/T28001-2011職位健康安全管理體系認證,符合國政策要求的IV排放標準。頂博電力柴油發電機放心首選,值得信賴。更多產品報價歡迎來電咨詢:13667715899,更多可關注: http://m.tjxygj.com/
上一篇:
上柴發電機功率選擇學問有講究下一篇:
玉柴發電機組機油泵常見故障
推薦文章
- 買發電機追求智能化?頂博這三款柴油發電機組性價比超高! 2025-10-20
- 為生命保駕護航:頂博智能發電機組,醫院備用電源系統的優選解決方案 2025-10-18
- 醫院斷電危機?就選頂博智能發電機組,10秒守護生命安全! 2025-10-18
- 智能發電機組在小區物業的應用:停電零延遲切換保安全 2025-10-17
- 邁向“主動智能”:頂博智能發電機組,“一屏掌控”全局,重新定義工地備用電源新標準 2025-10-16
- 工地備用電源新選擇——頂博智能發電機組, 工地的電力心臟,讓施工更省心 2025-10-16
- 頂博智能發電機組——智能掌控,手機App實時監控,秒級響應! 2025-10-15
- 戶外作業、演出必備:如何選擇一臺可靠的應急電源——柴油發電機組? 2025-10-14
- 發電機也上云?頂博這款發電機組可實現遠程三遙,手機App遠程操控 2025-10-13
- 醫院銀行都在用!頂博自動化發電機組已為全球上千個關鍵場所提供可靠的電源保障! 2025-10-11





桂公網安備45010702002247